Дмитрий Колосов
Продуктовый дизайнер
Цифровые продукты для клиентов на основе Low-code платформы. Один из моих продуктов – с нуля созданное B2B2C адаптивное веб и мобильное приложение для клиентов (корпоративных и физических) финской энергосбытовой компании для мониторинга производства и потребления.
eSystems Nordic
В Финляндии много поставщиков электричества, газа, отопления. Многие из них мелкие и у них нет своего приложения для клиентов для мониторинга потребления. Важные для потребителей функции делаются кое-как вручную или отсутствуют.
Проблема
Изучить процессы бизнеса и пользователей, определить их задачи и потребности. Изучить текущие решения в этой сфере. Составить основные сценарии пользователей. Определить необходимый функционал. Создать интерактивные прототипы и провести UX тесты. Предложить дизайн решение покрывающее задачи пользователей. Собрать обратную связь. Мой первый продукт в котором я работал полностью на английском в новой для меня стране.
Моя роль
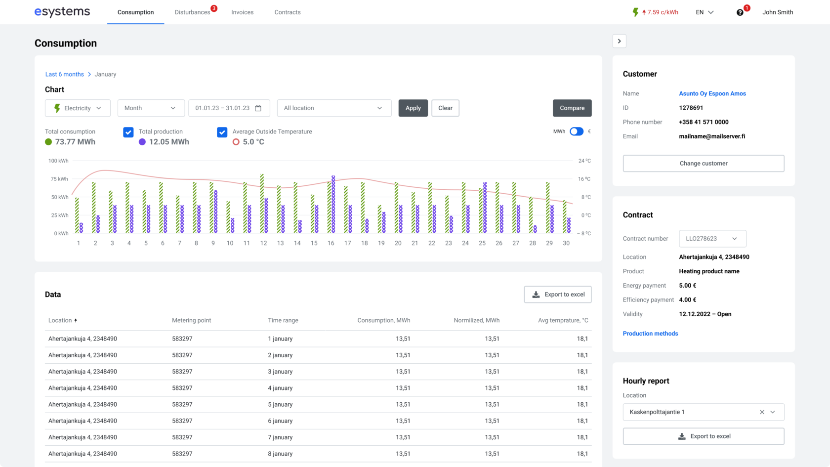
Адаптивное веб приложение для двух типов пользователей (обычное физическое лицо и администратор апартаментов). Оба с любого устройства могут посмотреть потребление или производство в любом разрезе, сравнить его с предыдущим периодом, оплатить инвойсы, узнать о неисправностях или плановых работах. С помощью него потребители через месяц смогли сократить потребление ресурсов на 10%.
Решение
This site was made on Tilda — a website builder that helps to create a website without any code
Create a website